NUMA Details¶

For each node, this dashboard shows metrics related to Non-uniform memory access (NUMA).
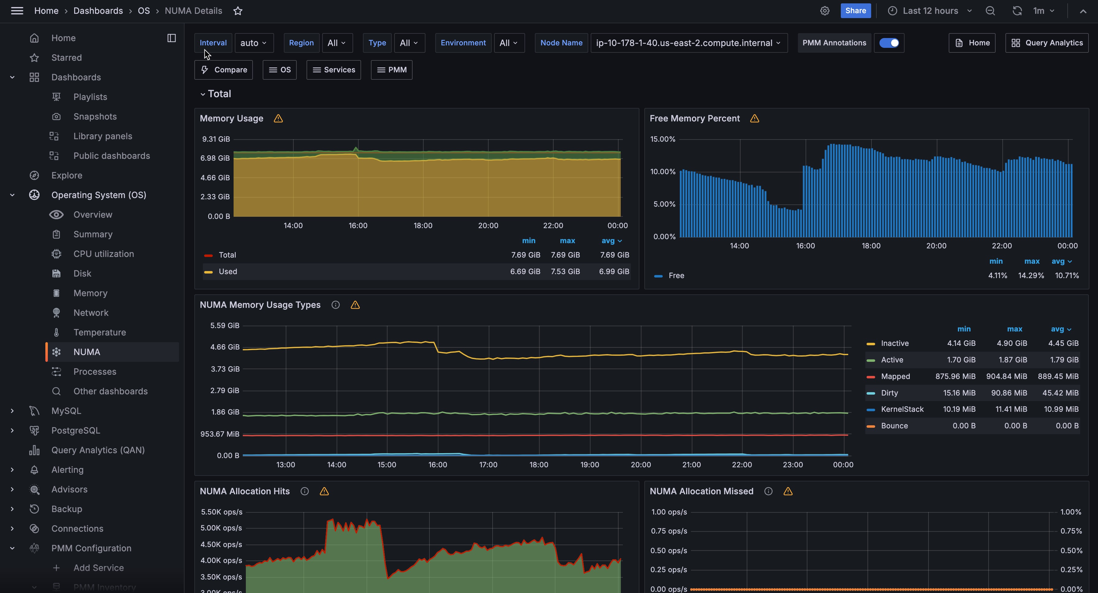
Memory Usage¶
Remotes over time the total, used, and free memory.
Free Memory Percent¶
Shows the free memory as the ratio to the total available memory.
NUMA Memory Usage Types¶
Dirty- Memory waiting to be written back to disk
Bounce- Memory used for block device bounce buffers
Mapped- Files which have been mapped, such as libraries
KernelStack- The memory the kernel stack uses. This is not reclaimable.
NUMA Allocation Hits¶
Memory successfully allocated on this node as intended.
NUMA Allocation Missed¶
Memory missed is allocated on a node despite the process preferring some different node.
Memory foreign is intended for a node, but actually allocated on some different node.
Anonymous Memory¶
- Active
- Anonymous memory that has been used more recently and usually not swapped out.
- Inactive
- Anonymous memory that has not been used recently and can be swapped out.
NUMA File (PageCache)¶
Active(file) Pagecache memory that has been used more recently and usually not reclaimed until needed.
Inactive(file) Pagecache memory that can be reclaimed without huge performance impact.
Shared Memory¶
Shmem Total used shared memory (shared between several processes, thus including RAM disks, SYS-V-IPC and BSD like SHMEM).
HugePages Statistics¶
- Total
- Number of hugepages being allocated by the kernel (Defined with
vm.nr_hugepages). - Free
- The number of hugepages not being allocated by a process
Surp- The number of hugepages in the pool above the value in
vm.nr_hugepages. The maximum number of surplus hugepages is controlled byvm.nr_overcommit_hugepages.
Local Processes¶
Memory allocated on a node while a process was running on it.
Remote Processes¶
Memory allocated on a node while a process was running on some other node.
Slab Memory¶
Slab- Allocation is a memory management mechanism intended for the efficient memory allocation of kernel objects.
SReclaimable- The part of the Slab that might be reclaimed (such as caches).
SUnreclaim- The part of the Slab that can’t be reclaimed under memory pressure