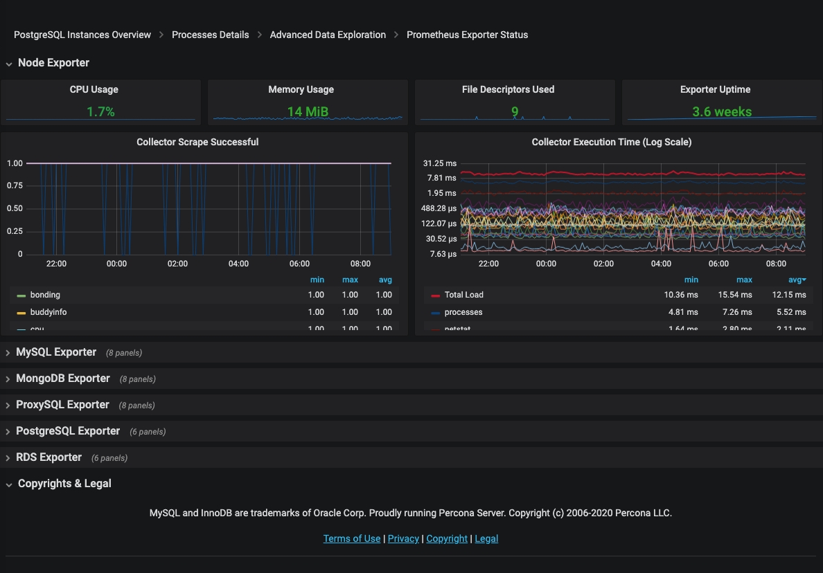
Prometheus Exporter Status¶

The Prometheus Exporter Status dashboard reports the consumption of resources by the Prometheus exporters used by PMM. For each exporter, this dashboard reveals the following information:
- CPU usage
- Memory usage
- File descriptors used
- Exporter uptime